2026年1月22日,“众智赋能 共赢未来”2026微软广告合作伙伴年度峰会在北京盛大启幕。作为微软广告中国区合作伙伴、LinkedIn官方授权一级代理服务商,融创云受邀出席本次行业盛会,与全球微软广告官方团队、核心代理商及技术伙伴齐聚一堂,深度解码AI驱动下的营销变革,共话海内外市场增长新路径,沉浸式感受行业前沿趋势与实践成果。展望2026年,融创云将持续深化与微软广告的协同合作,聚焦三大方向升级服务:一是加速AI工具与现有服务体系的融合,优化智能投放、创意生成等核心能力;二是依托微软第 一方数据生态,打造更精 准的B2B/B2C出海营销解决方案;三是通过融创云学院,将峰会前沿趋势转化为实战课程,赋能更多出海品牌。
当会场灯光亮起,30 位外贸行业的创始人、核心负责人带着 “突破获客瓶颈” 的期待而来;当两天的实战课程落下帷幕,他们带着可落地的领英运营方案、高价值行业人脉,以及 “主动赢单” 的全新思维满载而归。融创云学院「破局・出海・赢单」外贸高价值客户突围:领英闭门实战(深圳站),于 1 月 16 日圆满收官!两天的沉浸式课程,让原本陌生的外贸人成为了彼此的 “增长战友”。这不仅是一次课程的结束,更是 “主动出海、赢单全球” 的全新开始。错过本次深圳站的伙伴,欢迎关注我们融创云的官网信息发布,下一站城市正在筹备中,我们与您不见不散!
领英 × 微软广告 × 融创云学院--聚焦品牌出海与AIGC创新,洞察全球增长新趋势。感谢每一位到场嘉宾与合作伙伴!未来,融创云学院将持续携手中国企业,共创品牌全球化新篇章。
10月22日(周三)下午,「中国丝网博览会·跨境电商品牌出海营销大会」将在中国安平国际会展中心二楼会议室隆重举行。本次大会由融创云学院携手领英、谷歌、亚马逊、TikTok等全球平台联合举办,聚焦丝网产业带出海新机遇,探索数字化营销与品牌全球化增长路径。安平县领导、分管部门负责人及重点企业代表约百人将齐聚现场,共话产业升级与出海新篇章。
十月的融创云学院,热度持续升温火苗两场重磅活动即将登场——聚焦「品牌出海 · 数字驱动」,携手全球平台,为企业带来前沿的出海思考与实践分享。扫码报名,抢占席位! ⛪ 北京站|10月15日「领航出海·英立潮头」LinkedIn × 微软广告 × 融创云学院聚焦品牌出海全球化与 AIGC 实践,探讨出海企业如何赢得关注。⛳ 河北站|10月22日丝网博览会·跨境出海营销大会领英、谷歌、亚马逊、TikTok 四大平台齐聚,直击产业带出海痛点,共话品牌升级与数字化增长。
在全球化浪潮加速的当下,中国品牌如何借势“出海”,在国际舞台上赢得更多关注与机遇?2025年10月15日,由 LinkedIn领英中国、微软广告 联合主办,融创云学院 承办的 「领航出海·英立潮头」北京站 即将盛大开启!本次活动将聚焦 京津冀一体化 和 品牌出海全球化,汇聚行业专家与实战精英,分享最新的海外营销趋势、外贸出海新机遇,以及AIGC赋能本地化内容的前沿实践。2025年10月15日,让我们相聚北京,共同探索品牌出海的无限可能!
2025年9月10日至14日,全球服务贸易的焦点汇聚于北京首钢园和雄安论坛分会场,融创云学院携手全球伙伴共同见证了这一场精彩纷呈的B2B出海盛会。作为B2B品牌全球化营销专家,我们深知,创新合作与跨境贸易的未来就在此刻开启!9月的盛会虽然圆满落幕,但融创云学院的合作之旅并未停止。我们将在后续活动中携手更多合作伙伴,继续推动B2B出海进程。即将举办的活动将深入探讨行业前沿的数字经济、AI、跨境电商等领域,为各大企业提供创新支持与合作机遇。
8月29日下午,由 LinkedIn中国与微软广告联合主办,融创云学院承办的「B2B品牌全球化出海研学会·上海站」成功举办。活动聚焦 B2B企业全球化营销,探讨了品牌如何借助数字平台与AI新基建,精准高效地拓展海外市场。活动现场讨论热烈,座无虚席,会议室加座到坐不下。重温嘉宾分享内容:一、LinkedIn:B2B出海的核心阵地在活动开场分享中,LinkedIn中国渠道业务总经理 Sky Hu 带来《海外营销趋势与LinkedIn实战》的主题演讲。他指出:LinkedIn已成为全球最大的B2B商业社交平台,覆盖超过10亿职场用户,尤其是高价值的决策者群体。对中国企业而言,LinkedIn不仅是获
浏览数量: 0 作者: 本站编辑 发布时间: 2021-04-21 来源: 本站
YouTube是仅次于Google的第二大搜索引擎,每一分钟超过400h的视频上传到YouTube,每月超过20亿的使用者登录观看视频。很多国外潜在买家都会在YouTube上搜索产品和潜在供应商,优化YouTube视频,利于提升企业官网和产品视频在Google上的自然排名,极大的提升了网站和视频的访问量。
YouTube案例:致力于打造丝网专属视频,从不同维度、按需出发,曝光、引流!
合硕丝网公司主要生产不锈钢丝网,我们通过挖掘YouTube视频运营精髓,帮助广告主获客增多。视频营销分为产品生产制造流程展示,产品介绍,产品使用方法展示,产品测评以及产品对比等多种视频类型,而这些也是最常见的,如丝网,是用化学纤维、蚕丝、金属丝等通过一定的纺织方法制成的产品,主要应用在航空、建筑、印刷、采矿等领域,因而对于这类的产品,我们就可以重点突出它的做工质量等。对其生产制造流程工艺可以很好的展现这点,吸引的用户也是很多的。

1、关于YouTube视频创建的6种风格
那么丝网视频除了产品生产流程、产品介绍等方式,还有哪些类型的视频可以帮广主快速达到目标?
1)客户评价:对长期合作的老客户/满意的新客户进行的简短采访,增强公司与产品的可信度;
2)讲解、教程视频:如丝网产品如何使用,服务如何?可回答客户问题/解释产品新功能;
3)思维访谈:访谈丝网行业内有影响力的大咖,可以扩大公司信誉度;
4)项目评论、案例研究:剖析广告主成功的广告系列或项目,展现数据和结果;
5)YouTube直播:允许用户向观看者进行现场直播,受众可参与到实时评论中,提高活跃度;
6)事件视频:以某场会议或展览会的亲身经历为特点,增强用户信任。
2、视频时长控制在多少?
那么我们有了创建视频的思路,视频的时长也是需要控制下的,在YouTube上,2分钟左右的视频参与度是比较高的。如钢丝网的生产制作过程,内容简短,用户也不用担心时间太长观看不完,自然也会吸引用户更多关注。那么如果广告主创建了十几分钟较长的视频,那么呈现的内容、视频节奏、故事线、视觉效果都是需要考虑的。时刻要让观看者保持兴趣。
3、视频标题命名
标题会直接影响到视频的点击率和排名,注意标题字符限制数为100个,尽量简洁明了,如果字符太多就会显示不全,还需注意的是:
1)标题与视频内容保持高度相关性,如菱形铁网视频介绍,切勿做标题党;
2)参考同行爆文标题,get标题吸引人的点在哪里,优化自身标题,提升点击量;
3)标题中植入好的关键词(长尾关键词),可借鉴一些免费的关键字调研工具(如Keyword Tool),但不要堆砌关键词,影响用户体验。
4、视频的描述
视频的描述部分同样很是重要,便于系统的分析、解读,描述与视频越匹配,用户越容易在搜索引擎中搜到,从而快速推送给用户。建议尽可能在前2-3行将描述写的有吸引力一些,从而激励用户点击“展开”查看更多公司介绍,产品介绍。还可以在描述中添加公司网站链接/产品页面链接/公司社交平台页面链接等,便于引流,感兴趣的客户在了解到公司及产品信息后,可快速与我们取得联系。
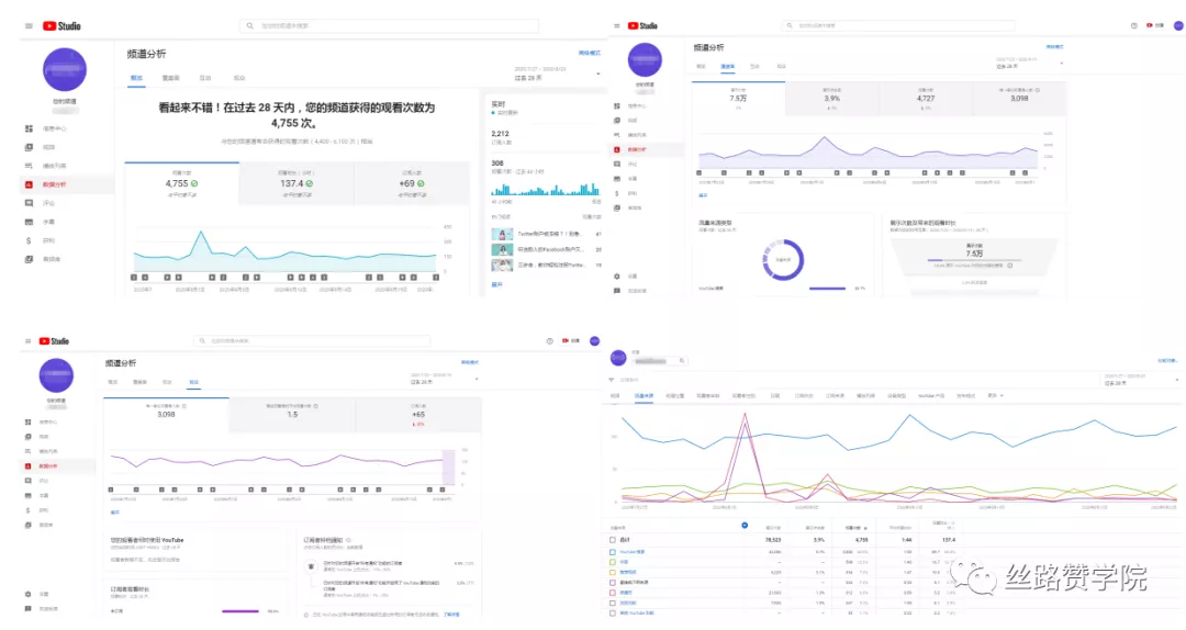
三、YouTube数据定时监控、分析,更好的开发客户
进行YouTube视频推广时,广告主可借助YouTube提供的数据分析工具,实现实时追踪,把控并分析受众行为,判断视频的推广效果,优化后续制定的营销方案。我们可以了解到关于视频的一些基本数据,如观看次数,观看时长、展示次数等。还可以了解到观看视频的人群,什么时候使用YouTube,订阅者的观看时长等。还有视频的流量来源,是来自YouTube搜索、外部流量还是频道页?从而制定针对性策略,实现营销。
另外,YouTube视频营销不是短期的一次性的战役营销,而是持续性和客户进行联系和互动的手段。广告主只有与用户建立起密切的联系和互动(如受众评论的更新、回复),并做好对于YouTube视频主页的管理和监控,YouTube才可能会变成企业营销获客的一个利器。
如今,YouTube移动端播放占一半以上,因而让自己的视频变的适应“移动化观看”也是很重要的。而最有效的方法即是制作同时兼顾有声+无声的视频,并添加字幕。因为用户移动端观看的场景经常变换,可能在地铁里,没有带耳机,或是一些公共场合,那么观看的YouTube视频中有85%没有声音,仅会观看字幕,因而看起来也很方便。
